该帖已被设置为推荐帖
分享两个东西:
一、我自己修改并测试过的MOD。
1.下载后解压。

2.将文件夹内的文件复制到“D:\Warframe\OpenWF\Metadata Patches”,安装盘根据你自己的来。

3.重启游戏,到军械库安装MOD,MOD太多不好找就直接搜索“Ultra”。

4.每个文件中的原始框架MOD都有注明,可能会与你自己已修改的MOD有冲突,如果有冲突就更换原始框架MOD。

5.如需更换原始框架MOD最好选单属性MOD作为框架MOD以减少出错的可能,例如:

5.1更换框架MOD之前,先在“D:\Warframe\OpenWF\Metadata Patches”(安装盘根据你自己的来)文件夹下新建一个.txt文本文件并打开。

5.2在第一行输入注释,以“#”开头的行都是注释行,注释行可以在任意一行。

5.2在第二行输入MOD的ID。ID可以在下面的“所有物品的ID查询文件”中找到,也可以在warframe维基百科
找到,在维基百科直接搜索MOD名称,在右边的详情里的下面就有MOD的ID。


5.3保存文本文件,重启游戏。
5.4重启并进入游戏后打开资料库->点击“总览”->点击“MOD”让游戏读取所有MOD文件。

5.5获取MOD的元数据。打开浏览器,在地址栏中输入“http://localhost:6155/get_effective_metadata?”,然后在新建的文本文档中复制MOD的ID并粘贴在地址栏的问号后面,回车,MOD的元数据就读取出来了。

5.6在浏览器中复制元数据并粘贴到文本文档中。

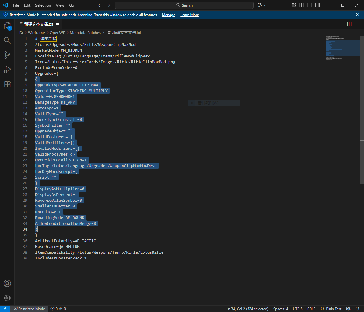
5.7获取MOD的框架模块。在MOD的元数据中主要包括两个模块,1:框架模块,2:功能模块,如下图所示,被选中部分就是MOD的功能模块代码,(包含起始和结尾的两个花括号)。将MOD的功能模块代码删除,剩下的就是MOD的框架模块代码。


5.8将需要的功能模块代码粘贴至图片中的红色线框范围中。如果要在一个MOD中集合多个功能,则在每个功能模块代码的结尾花括号后面加一个英文输入法的逗号(注:最后一个功能模块代码的结尾花括号后面不需要加逗号)。


5.9保存文本文档,重启游戏,打开军械库查看MOD是否修改成功。
二、网上找到的“所有物品及ID”文件,里面基本上包括了所有物品的元数据查询ID。
Mods
本站提供的资源转载自国内外各大媒体和网络,仅供试玩体验;不得将上述内容用于商业或者非法用途,否则,一切后果请用户自负。您必须在下载后的24个小时之内,从您的电脑中彻底删除上述内容。如果您喜欢该游戏内容,请支持正版,购买注册,得到更好的正版服务。我们非常重视版权问题,如您认为本站任何介绍帖侵犯了您的合法版权,请发送邮件 xoyoge@163.com 进行投诉,我们将在确认本文链接指向的资源存在侵权后,立即删除相关介绍帖子!